Monitoring
Firewallo
Tutto il traffico relativo al firewall è monitorabile da firewallo tramite il comando journalctl e relativi filtri
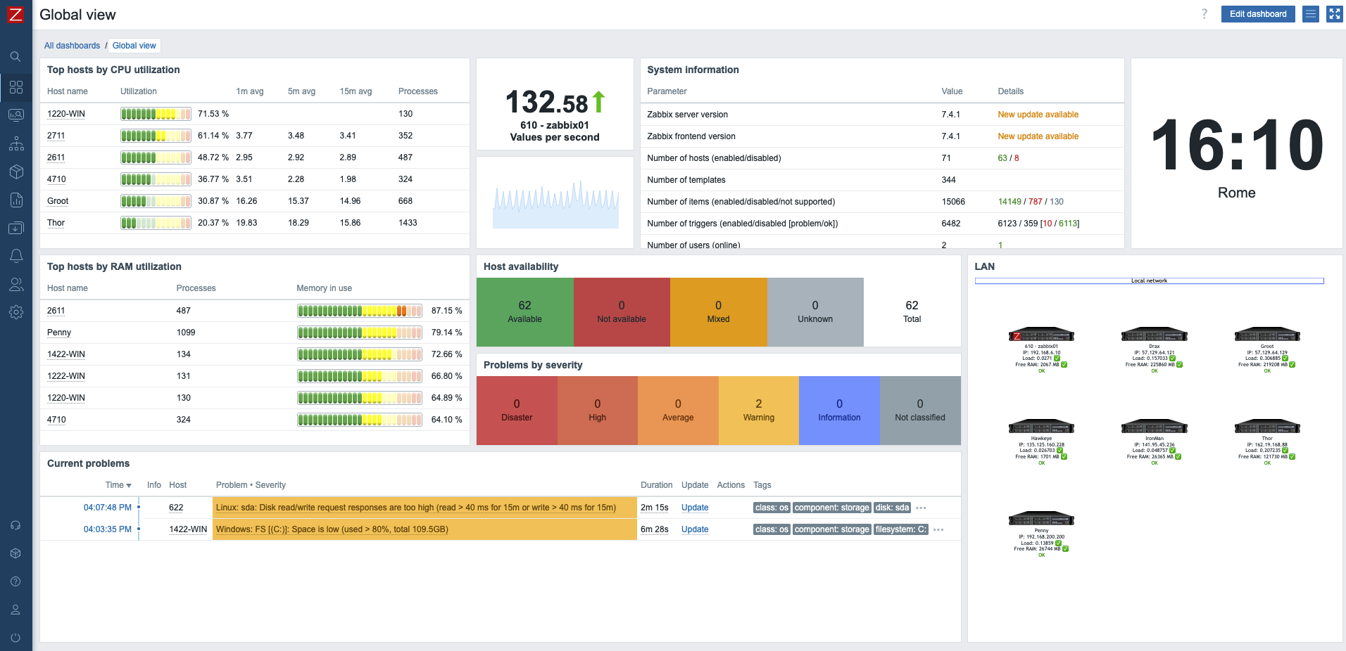
Zabbix: monitoring enterprise-grade per infrastrutture cloud e on-premise
Zabbix è una piattaforma di monitoraggio open source enterprise-class, progettata per garantire visibilità, controllo e affidabilità in ambienti IT complessi e distribuiti. Con la versione 7.4 (ultima stable release), Zabbix si conferma uno degli strumenti di monitoring più potenti e flessibili disponibili, in grado di gestire milioni di metriche in tempo reale con alte prestazioni e scalabilità garantita.
Caratteristiche principali
- Monitoring end-to-end: server fisici, VM, container LXC, Docker, applicazioni e servizi vengono monitorati in modo granulare.
- Active monitoring mode: raccolta dati rapida ed efficiente, riducendo la latenza e ottimizzando le performance del cluster.
- Self-hosting: l’intera infrastruttura di Zabbix è sotto il nostro pieno controllo, senza dipendenze da terze parti esterne.
- Scalabilità: capace di gestire ambienti con centinaia di nodi e migliaia di metriche senza compromettere stabilità e performance.
- Alerting intelligente: notifiche personalizzabili, escalation e integrazione con tool esterni per ridurre al minimo il tempo di reazione.
- Dashboard interattive: visualizzazioni avanzate e personalizzabili che permettono un controllo immediato dello stato dei sistemi.
- Sicurezza e affidabilità: comunicazioni cifrate, autenticazione granulare e auditing completo delle attività.
Implementazione Eagleprojects S.p.A.
Attraverso un’architettura distribuita e ridondata, monitoriamo:
Tutte le risorse (tranne alcune eccezioni per limiti tecnici) sono configurate in active mode, garantendo aggiornamenti rapidi, stabilità operativa e riduzione del carico sugli agent.
Grazie a questa configurazione, possiamo offrire Performance costante anche in condizioni di carico elevato




No Comments